With the increasing demand for remote collaboration and time management, DeskTime, a popular productivity tracking tool, is often on the shortlist for team managers seeking precise control over team members' productivity or individual workers seeking to manage their time. But does its functionality truly align with real-world workplace scenarios? What are its strengths and limitations? This comprehensive review will list DeskTime's core features, delving into its strengths and weaknesses to help you determine whether it's the right fit for your needs.
Further reading: Forcepoint DLP vs AnySecura | AnySecura vs Spyrix | AnySecura vs Controlio

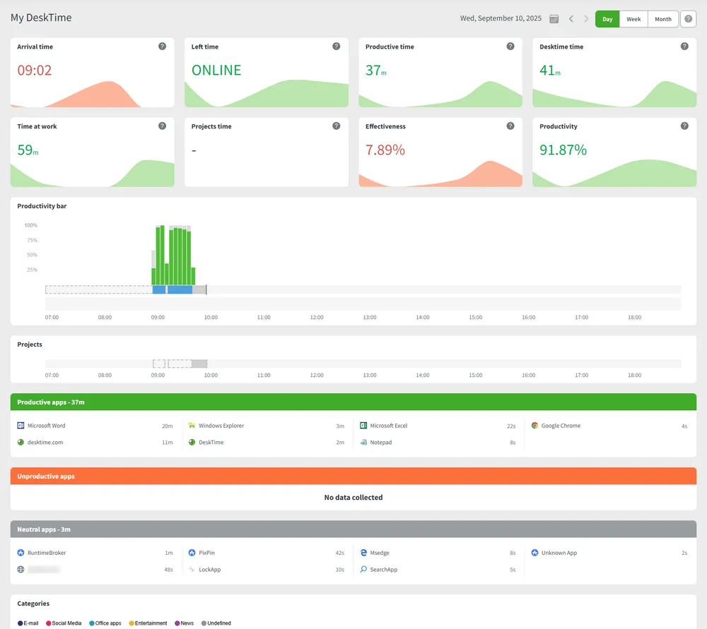
Comprehensive DeskTime Review: Dashboard Management
To visually demonstrate DeskTime's actual performance in team efficiency management and daily control, the following article will start from the core modules of its web monitoring terminal, and test the operational logic and practical value of functions such as Dashboard, employee management, and project control one by one, and supplement adaptation suggestions based on the potential needs of enterprises.
1. DeskTime Dashboard: Overview of Team Productivity
DeskTime's dashboard is the core management portal. This dashboard clearly displays how employees use various apps and websites, helping you analyze team productivity trends.
- Productivity: Through the intuitive productivity bar, you can directly see the proportion of applications and websites used per hour, and quickly identify who are the efficient employees and who are inefficient, helping you better adjust team performance.
- Attendance Management: Here you can intuitively understand the status of employees such as absence, lateness, and arrival, saving you the trouble of daily manual checking.
- Activity Recording: It automatically categorizes and records the usage time of different efficiency software for you, and supports customizing efficient applications according to your business needs, making the statistics more in line with your management needs.

However, due to its lack of proactive blocking and control capabilities, it's impossible to directly restrict employees from accessing distracting websites or using non-work software. Its focus is primarily on post-event analysis rather than proactive prevention. Therefore, non-work related behaviors should be restricted from the root.
Expert Tips:
DeskTime's efficiency optimization relies on post-analysis and adjustments by managers. However, if companies wish to proactively prevent invalid behavior, they can leverage AnySecura's specialized modules for proactive control:
- Application Control: Use Application Control to restrict the launch of irrelevant applications such as short videos and games during work hours.
- Web Browsing Control: Use Web Access Control to block entertainment websites and reduce interference sources.
2. My DeskTime: Employee Personal Time Management
This module is designed specifically for employees, allowing them to review their work status and develop more efficient time management habits.
- Work Time Details: You can check your work and start times, total hours on the job, how long each project took, completion progress, and current efficiency score at any time to help you better control your work rhythm.
- Activity Percentage Visualization: Through clear charts, you can see at a glance how much time you spend on work software and irrelevant websites, so that you can consciously adjust your attention and focus on important tasks.

However, the system currently records rather than restricts app and web usage. If you're easily distracted, you may still need to rely on self-awareness to stay focused. Some people may also feel pressured by having their online behavior constantly recorded.
Expert Tips:
If your company wants to regulate employee behavior at the root, AnySecura offers comprehensive security and behavior tracking advantages over DeskTime, which focuses solely on work time statistics:
- Prohibit Irrelevant Application Installation: Through IT Asset Management, you can centrally manage software installation permissions for each computer, effectively preventing employees from installing applications unrelated to their work.
- Application Usage Control: Automatically counts the runtime of each application and generates visual charts to help analyze employee work status and efficiency.
- Internet Behavior Management: Records website visit duration and provides detailed statistical reports to effectively evaluate work efficiency. It also restricts access to non-work-related websites and regulates online behavior.
3. Team Members: Real-Time Employee Monitoring
DeskTime provides dynamic management of employee work status in this module. This feature allows you to quickly monitor your team's work status, identify issues promptly, and intervene to improve overall efficiency.
- View Employee Status: You can view each employee's attendance, actual effective working hours, projects they are involved in, and even what software they are currently using by specific date.
- Targeting underperforming employees: The system will automatically mark employees who are frequently late, absent, or have insufficient working hours, helping you quickly identify members who are in poor condition, facilitating timely communication, and reducing efficiency loss.

However, there are more signals for underperforming employees, such as the control of chat tools used for daily communication. It also fails to proactively warn when employees may leak information or display unusual emotions.
Expert Tips:
DeskTime's monitoring focuses on behavioral status. You still need to rely on post-event review of records to assess risk, which can be less timely and comprehensive. If your company needs to link behavior with data security, AnySecura's multi-module collaboration offers a more comprehensive Employee Monitoring solution:
- Instant Message Monitoring: Records content and outgoing documents in major chat tools to prevent the leakage of customer information.
- Proactive Risk Alerts: By setting early warning rules for specific sensitive behaviors (such as large-scale downloads before leaving the company and sending files to suspicious channels), post-event record audits are transformed into real-time early warnings and interventions during the event, allowing data risks caused by employee emotions or intentions to be identified more promptly.
Discover top 5 employee monitoring software in 2026. Compare pros and cons to find the perfect tool for workforce management. Learn more>>
4. Colleagues: A Lightweight Corporate Address Book
DeskTime comes with a built-in colleague communication feature, making it easy to see who's on which team. You can see all your colleagues' names, departments, and email addresses, and send direct messages to discuss work. This eliminates the need for separate communication apps and the hassle of switching back and forth, allowing for more focused collaboration. This feature is incredibly useful for teamwork and communication, and there's nothing to complain about.

5. Projects: Full-Cycle Project Management
DeskTime's project management features cover the entire project lifecycle, from creation to archiving. This feature allows you to easily manage everything from cost control and task allocation to project completion, providing a clear overview of budgets and progress while significantly improving team collaboration efficiency.
- Project Cost Calculation: You can directly set the project's hourly cost, total budget, and team member salaries. The system will automatically calculate actual expenses, giving you a clear understanding of project costs.
- Subtask Management: You can freely create subtasks, assign responsible individuals, deadlines, and urgency levels. You can also upload files and leave comments within tasks, making it easy to track tasks.
- Project Archiving: Once a project is completed, it can be archived with a single click. If you need to restart it later, you don't have to start from scratch, saving time and effort.

However, it's important to note that it doesn't record specific file operations (such as edits and deletions), nor does it automatically encrypt core drawings and contracts or scan and back up files marked "confidential." Therefore, additional measures are still needed to prevent accidental deletion and data leakage.
Expert Tips:
DeskTime helps you manage project time and costs effectively, but if your project involves important design drawings or confidential information, you'll need stronger protection to prevent leaks. AnySecura's features can help fill that gap, making it particularly suitable for R&D and design teams with high demands on data security:
- Leave a Trace of All Operations: With the Document Control feature, you can view every step of a team member's operation on project files—for example, who created, edited, or even deleted a file, with complete traceability.
- Automatic Encryption Protection: It can automatically encrypts core documents (such as drawings and contracts), preventing unauthorized devices from opening them and preventing the risk of outbound leaks at the source.
- Intelligently Identify Confidential Files: It can automatically scans and locates sensitive files based on keywords (such as "confidential") or file type, and promptly encrypts and backs them up to prevent leaks caused by human negligence.
6. Work Schedules: Flexible Scheduling Management
This schedule management allows you to arrange your entire team's shifts in just a few minutes, significantly reducing coordination time. The clear view makes attendance verification easy and allows team members to understand their schedule status at any time.
- Flexible scheduling: You can create a schedule template in advance, and then quickly view and adjust it by day, week, or month, eliminating the hassle of filling in the form repeatedly.
- Integration of vacation and export: You can directly mark employees' vacation arrangements when scheduling, and export the entire schedule to Excel, which is convenient for you to archive or send to the team for verification.
- Distinguish office locations: It clearly displays whether each person is working in the office or remotely, flexibly supporting a combination of online and offline office modes.

7. Absence Calendar: Specialized Absence Statistics
In DeskTime's leave dashboard, you can quickly filter by any time period and see at a glance how many people have taken leave during the period, whether it is personal leave or sick leave, and who is taking leave. This makes monthly attendance statistics very worry-free. It can help you quickly check team attendance, saving the trouble of manually flipping through records, and also allows you to have a clearer idea when arranging subsequent work.

8. Screenshots: Visual Behavior Monitoring
DeskTime's screenshot feature lets you record employee work screens at a set frequency, with the option to blur them (e.g., hide chat windows) to protect privacy. The system also automatically identifies irrelevant apps or web pages in screenshots, flagging potential distractions and helping you quickly identify productivity issues. This allows you to effectively understand your team's work status while avoiding excessive intrusion on employee privacy, striking a balance between management and trust.

However, these features mainly focus on post-event review. If a company needs to prevent sensitive data from being leaked by photos, or to provide real-time warnings for high-risk operations, such as an employee trying to take a photo of a customer contract on the screen with a mobile phone, DeskTime will not be able to intercept or issue an alert in real time.
For such scenarios, the AnySecura solution is recommended. It not only monitors multi-screen dynamics in real time, but also automatically detects sensitive content such as ID cards and contracts and issues instant alerts. Furthermore, through invisible watermarks and AI behavior recognition, it can quickly trace and identify risks when someone takes a photo, truly achieving pre-emptive prevention.
9. Reports: Multi-Dimensional Data Analysis
DeskTime's reporting system allows you to quickly view the work hours, efficiency, and attendance of any employee or team. Easily compare efficiency differences between two teams, and track performance changes within the same team over time. Overtime hours and activity data are automatically aggregated, making it easy to calculate overtime expenses. It also intuitively displays time consumption, expenses, and task progress for each project, giving you a clear overview of your overall project progress.

10. Exports: Convenient Data Export
It also supports export of team employee, project, application/webpage, absence, schedule, overtime, and other data to .xlsx or .csv formats, and automatically generates export logs for easy data archiving and cross-platform analysis (such as importing into Excel for further processing), meeting enterprise data backup needs.

DeskTime Client Review
The DeskTime Client is designed with lightweight and low-intrusion features in mind, adapting to employees' daily work scenarios. It's easy to use and doesn't interrupt employees' work. It can automatically record project time, eliminating the need for employees to manually report it, and it can also provide regular break reminders to help employees balance work and rest.
- Project Time Tracking: You only need to quickly switch the current project in the system tray, and the time will be automatically recorded. Without the need for employees to report repeatedly, you can clearly see where the time is spent.
- Private Time Management: Employees can enable Private Time, during which specific activities are not recorded, but the start and end times are clearly documented. This protects privacy while allowing you to track your actual on-the-job hours.
- Healthy Break Reminders: The system will regularly remind employees to take breaks, helping them adjust their work rhythm. You can customize the intervals to encourage your team to balance work and rest and maintain a healthy work-life balance.
Expert Tips:
DeskTime only uses notifications to regulate employee behavior. If an enterprise needs to prevent employees from abusing private time, AnySecura offers a more effective enforcement mechanism. It upgrades the control strategy from passive notifications to proactive prevention and real-time interception, effectively reducing compliance risks associated with private time abuse. It also provides more precise control solutions:
- Time Quota Control: Supports setting privacy time limits (such as a maximum of 1 hour per day). Timeouts will automatically trigger administrator reminders to prevent excessive use.
- Device Usage Blocking: Device control restricts the use of peripherals such as USB flash drives and Bluetooth during privacy hours, preventing the risk of data leakage.
DeskTime Core Features
DeskTime's advantage lies in its ability to effectively help companies simplify management processes and improve management efficiency. It supports automatic recording of working hours and can complete manual records in non-computer scenarios, avoiding manual reporting errors. It can also clearly grasp employee efficiency and project progress through data and document tracking. At the same time, visual reports, flexible scheduling, and centralized leave management make management more intuitive and more in line with employee needs, reducing a large amount of manual operation costs.
1. Time Tracking: Accurate Work Hour Management
- Automatic Tracking: Zero manual input, real-time collection of team and individual work hours, eliminating false reporting and errors.
- Manual Tracking: Suitable for non-computer scenarios such as meetings and field work (requires mobile client), completing time record gaps.
2. Performance and Project Management: Data-Driven Control System
- Performance Evaluation: Records URL/application usage time, automatically calculates efficiency data, and uses screenshots to identify inefficient behavior.
- Project Tracking: Links project time consumption, labor costs, and task progress to optimize resource allocation.
- Document Title Tracking: Records the names of documents worked on by team members, links them to project document time consumption, and assists in assessing project progress.
3. Reports and Dashboards: Visual Decision-Making Tools
- Report Module: Supports cross-time and cross-team data comparisons, providing pre-set and customizable templates.
- Dashboard: Real-time updates of the day's late arrivals and lists of efficient and inefficient employees, allowing immediate identification of management issues.
4. Scheduling and Attendance Management: Automated Process Optimization
- Shift Scheduling: Supports preferred shift requests, integrating scheduling and time tracking to balance employee needs and work efficiency.
- Absence Calendar: Centrally manage leave requests, support advance planning, and reduce employment risks.
DeskTime Advantages and Limitations
From the perspective of DeskTime's functional features and actual application scenarios, its advantages and limitations can be clearly summarized as follows:
Advantages
- Comprehensive Functionality: From team management to individual work hours, from project management to attendance statistics, DeskTime meets basic enterprise management needs.
- Lightweight Operation: The web and client interfaces are simple, reducing the learning curve for employees and making it easy for managers to use.
- Proper Privacy Protection: DeskTime's screenshot blurring and privacy time settings ensure a balance between management and employee experience.
- Data Visualization: DeskTime's dashboards and reporting systems intuitively present data, facilitating quick decision-making.
Limitations
- Efficiency control relies heavily on post-optimization: DeskTime only measures inactive time and cannot proactively block inactive apps or web pages.
- Data security protection is relatively basic: DeskTime lacks outbound document monitoring and sensitive data tracing capabilities.
- Limited monitoring flexibility: DeskTime's screenshot frequency and scope are fixed for employee monitoring, and it is impossible to customize sensitive content identification rules.
AnySecura addresses the above limitations with more proactive and comprehensive features:
- Efficiency Control: AnySecura supports time-limited execution of irrelevant software and real-time blocking of access to illegal websites, providing a more proactive approach to regulating behavior than post-mortem analysis.
- Data Security: AnySecura provides mandatory encryption of sensitive files, outbound document backup, and confidential content scanning, achieving integrated "Prevention-Monitoring-Tracing" protection.
- Flexible Monitoring: AnySecura features multi-screen real-time viewing and intelligent recording frequency adjustment, supports external screen and camera obstruction detection, and allows for screen/print watermarking. All control operations can be integrated with approval processes (such as print requests), ensuring security while also balancing employee experience.
The Final Decision for Your Business
Field testing reveals that DeskTime, with its core focus on lightweight efficiency management, covers basic needs like timekeeping, project accounting, and scheduling, making it well-suited for small and medium-sized teams or scenarios requiring only basic oversight. However, for more advanced needs like data security and proactive efficiency intervention, its "post-event" statistics capabilities are significantly limited, which AnySecura's modules like application interception, document encryption, and multi-screen monitoring precisely fill. Enterprises can choose based on their scale and needs: DeskTime for basic management and AnySecura for security and in-depth control. The two can also be used in tandem to cover the full range of scenarios, from timekeeping to data leak prevention.
